Даже после внедрения автоматизации рабочего процесса, после которой у сотрудников становится меньше рутинных задач, их продуктивность почему-то не повышается. Тогда стоит понаблюдать — чем они занимаются в рабочее время и действительно ли посвящают его своим обязанностям.
Здесь помогут программы мониторинга и контроля работы сотрудников за компьютером. Они отслеживают деятельность каждого, анализируют, составляют графики активности. Персонал чувствует контроль, становится более дисциплинированным и продуктивным. Разберем популярные программы мониторинга, которые помогут взять под надзор рабочие процессы.
Сайт разработчика: инсайдер.рф
Универсальная система мониторинга и оценки эффективности работы сотрудников за компьютерами и смартфонами. Она способна на 30% увеличить продуктивность работы персонала и показывает четкую картину занятости сотрудников. Система укажет на лидеров и аутсайдеров компании, повысит их эффективность и производительность, сэкономит деньги, поможет выстроить управление на основе фактов и цифр.
Все благодаря широкому функционалу ИНСАЙДЕРА. Он делает скриншоты экрана, контролирует программы и сайты, отслеживает нажатие клавиш, считает рабочее время, фиксирует нарушения, и все это возможно в скрытом режиме.
С помощью ИНСАЙДЕРА вы сможете:
Выявить непродуктивных сотрудников;
Контролировать трудовую дисциплину;
Автоматизировать учет рабочего времени;
Защищать корпоративную информацию от кражи;
Повысить производительность сотрудников;
Сократить расходы компании;
Бороться с выгоранием персонала;
Объективно управлять компанией.
Возможности сервиса:
Учет рабочего времени. Программа автоматически фиксирует приход/уход сотрудников, общий тайминг работы, опоздания и отвлечения. Все данные предоставляются в виде удобных отчетов для руководителя.
Анализ продуктивности. Система фиксирует все действия сотрудника за ПК и автоматически делит на 2 группы: «Продуктивные» и «Отвлечения». Если работник ничем не занимался, это время обозначается как «Простой». Вы можете самостоятельно настроить список продуктивных и непродуктивных сайтов и программ для каждого отдела, должности и даже для отдельного человека.
Анализ программ и сайтов. Система собирает статистику, какие программы использовал сотрудник, какие сайты и когда он посещал.
Снимки экранов. Снимки экрана позволяют зафиксировать все действия сотрудника за ПК и смартфоном в течение рабочего дня. Скриншоты хранятся в системе, что позволяет отслеживать взаимодействия сотрудника с конкретной программой за любую дату и время, а также расследовать нарушения информационной безопасности и трудовой дисциплины.
Кейлоггер. Система собирает информацию обо всех нажатиях клавиш во всех программах (почта, соцсети, мессенджеры, браузер, программы). Все собранные тексты анализируются по базе ключевых слов. Система выявляет «запрещенные» словосочетания и формирует отчет для руководителя. Выявленные инциденты подтверждаются скриншотом.
Анализ поисковых запросов. ИНСАЙДЕР фиксирует запросы, которые сотрудник вводит в поисковых системах Яндекс и Google. Все данные отображаются в едином отчете - запрос, дата, время, поисковик и ссылка на результат выдачи.
Фиксация нарушений. Все нарушения сотрудников фиксируются в отчете Инциденты. В качестве инцидента рассматриваются опоздания, ранние уходы, запрещенные сайты и приложения, бездействие на рабочем месте.
Цифровое досье сотрудников. Система отображает детальную информацию по каждому сотруднику: фотография рабочего дня, личный табель рабочего времени сотрудника, программы и сайты, скриншоты, показатели продуктивности и их динамику.
Мониторинг мобильных устройств. При установке сервиса на рабочие смартфоны сотрудников, вы сможете определять их местоположение по GPS, видеть передвижения по карте и контролировать отклонения от заданного маршрута, отслеживать время нахождения в конкретном месте.
У ИНСАЙДЕРА несколько версий программ: облако и коробка. В первой все данные хранятся в облачном сервисе, а программное обеспечение — на сервере разработчика. Оплачивается только доступ к работе с программой. В облачной версии доступны три тарифа: Lite, Standard и Business. Они различаются количеством пользователей, объемом доступного места для данных и функционалом. Также есть бесплатный пробный период на две недели.
В коробочной версии вы выкупаете ПО, которое разворачиваете на собственном сервере. Это вариант для тех, кому нужно иметь доступ к исходному коду продукта или запрещается передавать данные через внешние порталы.
работает в скрытом режиме;
современный и понятный интерфейс;
специалисты помогают все установить и настроить бесплатно;
функционал регулярно обновляется и расширяется;
ведет трекинг мобильных устройств;
оповещает при запуске нежелательного ПО или перехода на сайт;
позволяет доработать функционал под ваши задачи;
есть бесплатная версия с доступом на 14 дней для пяти пользователей;
работает оперативная техподдержка;
есть облачная и коробочная версии;
можно настроить права доступа для сотрудников;
быстро работает;
входит в реестр российского ПО;
доступная цена: от 21р/чел.
Минусы:
кейлоггер доступен не на всех тарифах;
нет англоязычной версии.
ИНСАЙДЕР помогает найти причины срывов дедлайнов и невыполнения плана, ускоряет процесс адаптации новых сотрудников, помогает проверить домыслы и субъективное мнение руководителя об отдельных подчиненных. Он подойдет как мелким, так и крупным компаниям, которые настроены повысить эффективность своей работы, ускорить реализацию проектов и увеличить прибыль.
Сайт разработчика: crocotime.com
Многофункциональная программа для автоматического учета рабочего времени. От аналогов она отличается тем, что интегрируется с IP-телефонией, календарями, pos-терминалами/турникетами и автоматически вносит телефонные звонки и встречи в учет рабочего времени, поэтому картина занятости сотрудника становится наиболее полной.
Система работает с активным окном монитора и регистрирует нажатие клавиш клавиатуры и мыши. Если сотрудник просто водит курсором по экрану — программа не считает это активностью. Когда в течение 5 минут никаких нажатий не происходит, то система считает, что человек отошел от компьютера.
Возможности сервиса:
Позволяет отслеживать продуктивность каждого сотрудника. Программа собирает данные о работе персонала и представляет все в виде отчетов и графиков. Можно изучать анализ отдельно по сотрудникам или по одному из критериев.
Помогает оптимизировать бизнес-процессы. Анализ работы сотрудников выявляет, кто из персонала эффективно тратит рабочее время, а кому стоит поучиться у более успешных коллег.
Следит за удаленным персоналом. В работе из дома есть много соблазнов, которые заставляют отвлекаться от задач. Теперь сотрудники будут чувствовать рабочую атмосферу даже вдали от офиса.
Интегрируется с внутренними системами. Если по данным активности за ПК сотрудник отошел, на самом деле он может разговаривать с клиентом по телефону или выехать на деловую встречу. Обычно эти моменты отмечаются в календарях и фиксируются IP-телефонией. Crocotime интегрируется с ними и автоматически вносит данные в отчеты.
Сокращает анализ рабочего дня до нескольких минут. На странице с отчетом можно изучить количество отработанных часов, время отвлечения, продуктивности и без компьютера. Также отдельно есть статистика по отделам и каждому сотруднику.
Позволяет начальству следить за сотрудниками дистанционно. Если у вас частые командировки или график работы не совпадает с подчиненными, есть вероятность, что они этим пользуются и меньше часов уделяют трудовым задачам. Эта функция нужна, чтобы наблюдать за сотрудниками из любой точки мира.
Создание документации. Формирует табели учета рабочего времени, включая отгулы, отпуска и больничные.
У CrocoTime есть пробная бесплатная версия на 14 дней. В это время будет доступен полный функционал программы, который в будущем можно продлить по подписке. Стоимость подписки стартует от 290 рублей за пользователя. Есть две версии ПО: локальная и облачная. Функционал у них не различается.
Плюсы CrocoTime:
бесплатный период с полным функционалом
интеграция с другими системами
наличие облачной и коробочной версий
настройка системы под нужды компании
подробный отчет
понятный интерфейс
Минусы:
Система CrocoTime помогает улучшить дисциплину в коллективе, создать наглядный отчет о продуктивности сотрудников, оптимизировать бизнес-процессы, выявить слабых и сильных профессионалов.
Сайт разработчика: staffcop.ru
Комплексная программа для контроля персонала, информации и событий. Помогает предотвращать угрозы информационной безопасности внутри предприятия. StaffCop подходит для средних и крупных компаний, в том числе государственного сектора.
Он обеспечивает информационную безопасность и помогает быстро обнаружить утечки данных. Кроме того, StaffCop умеет распознавать внешние и внутренние атаки, выявлять источники угроз и выяснять обстоятельства любых инцидентов.
Возможности сервиса:
Не дает украсть данные. Блокирует несанкционированное подключение сторонних устройств и запись информации на съемные носители. Также с помощью StaffCop можно закрыть доступ к нежелательным сайтам, развлекательным порталам, соцсетям и мессенджерам.
Фиксация всех действий с файлами и папками. Программа отслеживает печать и теневое копирование документов, контролирует сетевые подключения и запуск сторонних программ.
Оценка продуктивность работы отдельных сотрудников и целых департаментов. Позволяет вести учет рабочего времени и обеспечивать информационную безопасность.
Удаленное администрирование. С помощью программного комплекса можно дистанционно управлять компьютерами и предотвращать вредительские действия, например, попытки передать конфиденциальную информацию посторонним лицам.
У программы есть два тарифа. Один рассчитан на три месяца, а второй — на год. Оба позволяют подключить минимум пять пользователей, дают доступ к обновлениям и всем функциям. Самый дешевый вариант подключения программы стоит 1117 рублей на три месяца за одного пользователя.
Плюсы StaffCop:
совместимо с разными операционными системами
отслеживает теневое копирование документов
блокирует подключение сторонних устройств
регулярные обновления
скрытый режим
двусторонний перехват разговор в Skype
Сайт разработчика: kickidler.com
Это система отслеживания рабочего времени и контроля сотрудников. Kickidler собирает данные с компьютеров персонала и составляет отчеты активности команды. На их основе можно ранжировать сотрудников по эффективности, получать детализацию дня, выявлять слабых и сильных участников коллектива.
Kickidler позволяет мониторить ПК работников в реальном времени благодаря многопользовательскому режиму. Отличительная черта программы — она ведет онлайн-запись мониторов, в то время как большинство схожих систем делают скриншоты. В любое время можно вернуться к экрану отдельного сотрудника и увидеть, что он делал на протяжении дня.
Возможности сервиса:
Учет рабочего времени с особой точностью. С помощью уникального алгоритма программа фиксирует начало/окончание работы, опоздания и отвлечения.
Квадратор для мониторинга. Система позволяет следить сразу за несколькими экранами других компьютеров. Все мониторы в режиме реального времени отображаются в виде сетки. Одновременно можно разместить неограниченное количество рабочих столов. Доступно множество вариантов отображения. Например, некоторые экраны могут быть больше других.
Отчет по веб-страницам и приложениям. Kickidler на протяжении дня анализирует, какими сайтами и программами пользовался сотрудник, а затем выводит все в отдельном отчете.
Контроль удаленных сотрудников. В системе доступен онлайн-просмотр устройств, поэтому в любое время можно зайти в программу и узнать, чем сейчас занимается конкретный человек.
Выявление нарушений. Программа отмечает, если сотрудник зашел на запрещенный сайт или открыл нежелательную программу. О нарушении сразу сообщается в автоуведомлении.
У системы есть две версии: базовая Time Tracking и продвинутая Employee Monitoring. Первая реализует основные функции по мониторингу и составлению отчетов, стоит дешевле, но не включает в себя визуальное наблюдение. Версия лишь отражает, на каком сайте или в программе работал человек.
Kickidler Employee Monitoring включает в себя функции базовой версии, а также предоставляет возможность удаленного доступа к ПК сотрудника, отслеживает нажатия на клавиатуре и мыши, ведет визуальный мониторинг. Этот тариф дороже, но пригодится руководству, которое не доверяет сотрудникам или понимает, что они могут пытаться обмануть систему.
Плюсы Kickidler:
онлайн-контроль ПК
бесплатный демо-режим
запись экранов
возможность просматривать сразу несколько устройств
разные версии для разных потребностей
анализ эффективности
кейлоггер
кроссплатформенность
воспроизведение истории действий за ПК
Минусы:
нельзя мониторить мобильные устройства
нет анализа поисковых запросов
визуальный мониторинг доступен не на всех тарифах
для полноценного функционирования нужно устанавливать доп программы
Kickidler — это простая и надежная программа, которая автоматически делит деятельность сотрудников на продуктивную и нет, составляет отчеты об активности персонала и помогает держать каждый клик мыши работника под контролем.
Сайт разработчика: bitcop.ru
Мощный программный комплекс контроля компьютеров и учета рабочего времени персонала. Его главная особенность — широкие возможности интеграции. Система подключается к корпоративной IP-телефониии, программным софтфонам (Zoiper, PhonerLite), мессенджерам, Skype, Microsoft Teams, Zoom Meeting, корпоративным календарям, в том числе Microsoft Exchange Server. Также система синхронизирует данные с Active Directory.
Возможности сервиса:
Учет всех нюансов рабочего дня. Благодаря синхронизации с внешними программами и приложениями система автоматически учитывает и те задачи, которые сотрудник выполняет вне компьютера.
Уведомление о нарушениях. Происходит это в режиме реального времени. Как только сотрудник нарушил протокол работы — письмо с оповещением сразу приходит на почту руководства.
Блокировка интернет-ресурсов. Чтобы у сотрудников не было соблазна посещать сайты, которые никак не относятся к работе, доступ к ним можно заранее ограничить.
Наглядная картина рабочего дня. После сбора информации система выдает все данные в виде графиков и таблиц, которые легко анализировать.
Снимки экранов при нарушениях. Bitcop делает скриншоты через заданные временные промежутки или при совершении запрещенных действий — посещении нежелательных сайтов, запуске приложений.
У Bitcop есть бесплатная версия, которой может бессрочно пользоваться один человек, данные в ней хранятся месяц. Для компаний есть несколько тарифов на облачной версии: Lite и Pro. В первом случае пользователям недоступны снятие скриншотов и кейлоггер, также ограничены дополнительные модули интеграции. Второй тариф открывает доступ к снимкам экрана, а кейлоггер и полный перечень модулей интеграции входят только в локальную версию программы.
Плюсы Bitcop:
входит в реестр российского ПО
интеграция с бизнес приложениями
есть бесплатная версия
есть облачная и коробочная версии
Минусы:
Если вы хотите просто вести мониторинг рабочего времени сотрудников, и компания не нуждается в информационной безопасности, тогда Bitcop станет надежным помощником.
Сайт разработчика: timedoctor.com/ru/
Еще одна система для мониторинга сотрудников. Она контролирует, какие приложения и сайты используют подчиненные во время работы, отслеживает время, составляет отчеты. По сравнению с другими системами Time Doctor обладает довольно ограниченным функционалом.
Зато у Time Doctor есть мобильное приложение — это редкость среди программ-аналогов.
Возможности сервиса:
Доверие клиентов. Доступ к наблюдению за командой можно предоставить даже своим клиентам. Они могут в режиме реального времени наблюдать, как ведется работа над их проектом.
Перестройка режима работы. Программа позволяет отследить, сколько времени тратится на звонки и лишние собрания.
Гибкость интерфейса. Систему можно подключить к компьютеру, планшету, мобильному. Также есть гибкие настройки для всех отчетов и электронных почт, возможность включать/отключать функции программы.
Объективная оплата. С помощью программы можно отследить количество отработанных часов, выявить, кто из сотрудников тратит время на личные дела и справедливо распределить штрафы и премии.
Сводки по использованным сайтам. В конце каждой недели программа составляет отчет на основе всех сотрудников о том, какие сайты, приложения, программы используются коллективом чаще всего.
У программы Time Doctor нет тарифных планов, есть одна форма подписки: 10$ за пользователя в месяц. Также можно протестировать бесплатную демо-версию, доступ дается на 14 дней.
Плюсы Time Doctor:
есть мобильное приложение
бесплатный период
интегрируется со сторонними приложениями
составляет отчеты
возможность персонализировать программу
Сайт разработчика: hubstaff.com
Это онлайн-сервис для мониторинга сотрудников и отслеживания их деятельности не только в офисе, но и на удаленной работе. Программа включает в себя базовые элементы по отслеживанию занятости за компьютером и дашборд — специальный виджет, где работники могут отслеживать задачи и следить за расписанием коллег.
Программа анализирует активность всех сотрудников, а затем составляет отчет о деятельности каждого и о работе команды в целом. Система берет во внимание все то же, что и аналоги: время, потраченное на отдельные задачи, простои, часто посещаемые сайты, используемые приложения.
Возможности сервиса:
Интеграция с платежными системами. Если в компании зарплата зависит от количества отработанных часов, то Hubstaff может автоматически рассчитать оплату и перевести ее через PayPal и Payoneer.
Наблюдение в режиме реального времени. Пользователям доступно GPS-отслеживание местоположения работников, также можно мониторить компьютеры команды, просматривать экраны, какие программы используются в данный момент.
Корректировка бизнес-процессов. Hubstaff создает кастомизируемые отчеты для проведения подробного и глубокого изучения внутренней работы. Программа позволяет ставить сроки для каждого члена команды, добавлять метки времени для учета, просматривать скорость выполнения заданий и указывать их стоимость. Сотрудники могут отмечать, что завершили дело, а оплата за эту задачу автоматически будет зачисляться в счет заработной.
У Hubstaff есть несколько тарифов, в числе которых и бесплатная версия. Она рассчитана на одного пользователя. В нее включено отслеживание времени и его разбивка по уровням активности, работа с расписанием, а также есть ограниченное количество скриншотов, отчетов и подсчета платежей.
Второй тариф Starter включает функции бесплатной версии, а также круглосуточную техническую поддержку, индивидуальную настройку, автоматическое составление отчетов, неограниченное количество скриншотов и одну интеграцию со сторонним сервисом. Самый дорогой тариф — Pro. С ним можно контролировать, какими приложениями и сайтами пользуется сотрудник, есть отдельная графа с бюджетами клиентов и проектов, отслеживание расходов, GPS-отслеживание, автоматический расчет ЗП.
Плюсы Hubstaff:
современный понятный интерфейс
интеграция с платежными системами
автоматический расчет зарплаты
возможность ставить сроки задач
GPS-мониторинг
интеграция с бизнес-приложениями
есть бесплатная версия
Минусы:
высокая стоимость: от 7$ в месяц за пользователя
нет русскоязычной версии
Hubstaff подойдет тем, кто любит подробные отчеты о работе каждого сотрудника, обоснования бюджетов, составление смет.
Сайт разработчика: yaware.ru
Программа позволяет анализировать продуктивность персонала и оценивать его загруженность, а также предотвращать нарушения дисциплины. Yaware помогает управлять компанией без лишних усилий.
У программы есть два режима: скрытый и явный. В скрытом можно собирать информацию о сотрудниках без их ведома, работа программы не отображается на ПК. Yaware не создает иконок, не показывает окно офлайн-активности и не появляется в панели системных задач. При явном режиме пользователи могут анализировать свою продуктивность в течение дня и при необходимости останавливать мониторинг.
Возможности сервиса:
Анализ активных приложений и посещаемых ресурсов. Система учитывает только время в активной вкладке. При этом на ПК может быть открыто несколько приложений и сайтов.
Мониторинг офлайн-активности. Сотрудники могут оставлять специальные комментарии о совещаниях, встречах и перерывах. Виды офлайн-активности настраиваются индивидуально и получают определенный статус. Например, совещание оценивается как продуктивное время, а перерыв считается непродуктивным.
Доступ к личной статистике. При установке программы в явном режиме персонал получает доступ к статистике по своей работе.
Оперативная сводка. С помощью этой функции можно узнавать, чем занимаются сотрудники в настоящий момент, кто находится на рабочем месте, какие программы используются персоналом.
Оценка продуктивности программ и сайтов. Yaware распознает более 15 000 ресурсов и в автоматическом режиме определяет категорию продуктивности, к которой принадлежит какой-либо сайт или приложение. Неизвестные программы и веб-ресурсы относятся к нейтральным. Категоризировать их может руководитель отдела.
Продолжительность бесплатного тестового периода Yaware — 14 дней. В течение этого времени можно переключаться между тарифами и изучать функции программы. Есть три варианта подписки. Первый направлен на автоматический учет времени и включает в себя соответствующие функции. Второй тариф отвечает за анализ продуктивности, он подойдет для небольшой команды с удаленными сотрудниками. Самая дорогая подписка помогает повысить продуктивность, вести работу с клиентами и задачами, контролировать сроки и бюджеты.
Плюсы Yaware:
автоматически отслеживает действия сотрудников
доступно для Mac OS, Linux, Windows, IOS и Android
быстрый расчет заработной платы
составление отчетов по работе сотрудников
интеграция с Jira, Trello, Bitrix24, Asana и другими системами
Минусы:
Программа оснащена базовым набором инструментов для мониторинга сотрудников. Если вам необходимо просто считать часы и отслеживать, как коллектив распределяет время на рабочие задачи, то этой системы будет достаточно. А вот ожидать от нее помощи в обеспечении информационной безопасности компании точно не стоит.
Сайт разработчика: rt-solar.ru/
Система сосредоточена на предотвращении утечек конфиденциальной информации. Она обеспечивает контроль коммуникаций сотрудников, возможность блокировки или модификации нежелательных сообщений, выявление и мониторинг групп риска, а также ретроспективный анализ архива коммуникаций для проведения расследований.
Кроме того, Солар анализирует поведение пользователей и выявляет в нем аномалии, определяет круг общения и приватные контакты сотрудников, а также профилирует их на основе 20 устойчивых паттернов поведения.
Возможности сервиса:
Контроль каналов коммуникации и предотвращение утечек информации. Для защиты от утечек информации Солар использует специализированные модули-перехватчики. Они собирают и передают на анализ все сообщения сотрудников, контролируют действия пользователей на персональных компьютерах, а также проверяют локальные и облачные файловые ресурсы.
Выявление ранних признаков корпоративного мошенничества и проведение расследований. Все собранные перехватчиками сообщения помещаются в долгосрочный архив, который может расширяться практически безгранично. При необходимости возможна перефильтрация архива для ретроспективного анализа ранее накопленных данных по вновь открывшимся обстоятельствам и нахождения ранее пропущенных инцидентов.
Ведение досье по персонам, анализ связанной с ними информации. Вся информация о сотрудниках и внешних контактах накапливается в специализированном разделе интерфейса — «Досье на персону». «Персона» — лежащая в основе досье сущность — обеспечивает работу в системе с конкретными людьми, а не с их идентификаторами и адресами, которые далеко не всегда очевидны.
Выявление аномальной активности и профилирование сотрудников. Модуль UBA открывает новое измерение в анализе поведения человека. Он позволяет автоматически выявлять аномалии поведения, приватные контакты и устойчивые личные эго-сети, а также профилировать сотрудников, относя их к одной из устойчивых групп поведения («мертвые души», собиратели информационных объектов, потенциальные инсайдеры и т. д.).
Эффективное управление событиями и инцидентами. Реализованная в программе методология управления разбором происшествий и максимальный контроль расследований обеспечивает полный цикл работы с событиями и инцидентами. События информационной безопасности автоматически регистрируются и классифицируются по уровню критичности.
Поддержка территориально распределенной структуры организации. Модуль MultiDozor объединяет устройства сотрудников в комплексную логическую систему.
Информацию о тарифах и наличии демо-версии разработчик скрывает.
Плюсы Solar Dozor:
регулярные обновления
подходит сотрудникам разного уровня
совместимо с другими ПО
удобный интерфейс
обеспечивает информационную безопасность
Минусы:
не подойдет для небольших компаний
для многих функций нужны установки доп модулей
Solar Dozor включает в себя множество функций, которые направлены на защиту данных компании, фиксирование и расследование инцидентов. Это не просто программа для отслеживания рабочего времени, а целая проработанная система контроля перемещения данных.
Сайт разработчика: stakhanovets.ru
Программа для кадровой аналитики и защиты коммерческих данных. Система сосредоточена на пресечении слива информации, поэтому готовит отдельные отчеты о типах инцидентов, каналах, по которым происходит утечка информации и частоте подобных событий
Но программа заточена не только под безопасность. Она отслеживает, чем занимаются сотрудники за компьютером, насколько продуктивно проводят рабочее время. Система подходит для руководителей, HR-отдела и службы безопасности компании. Он помогает определить, точно ли работник выполняет функции в рамках своей должности, кто в коллективе лидер, насколько сотрудники вовлечены в работу.
Возможности сервиса:
Выявление подозрительной активности. Программа отслеживает действия сотрудников и анализирует их. Если систему что-то настораживает, она присылает уведомление.
Помощь в тайм-менеджменте. Это реализуется благодаря учету рабочего времени. После анализа собранной информации программа выводит графический отчет «Лента активности», который помогает проанализировать работу сотрудников, выявить наиболее активные и пассивные фазы.
Отслеживание нажатий клавиш. Кейлоггер учитывает все действия на клавиатуре. Можно задать перечень ключевых слов, которые отследит «Стахановец» и подсветит их в тексте.
Записи с микрофона и веб-камеры. Программа сохраняет скриншоты, аудио- и видеофайлы. А также она фиксирует сообщения в электронной почте и мессенджерах.
Распознавание речи. Переговоры в мессенджерах тоже не пройдут мимо «Стахановца». Он зафиксирует сказанное и сохранит аудиозапись.
У программы есть три тарифа. Самый бюджетный из них — «Квант». Он подойдет тем, кто не нуждается в абсолютном контроле сотрудников и доверяет своему персоналу. Здесь ограничены способы обезопасить систему от утечки. Перехват почты и сообщений, аудио- и видеомониторинг, распознавание лиц недоступны.
В тариф «Полный контроль» входит уже больший функционал, но остаются недоступны антифото, поисковый движок в файлах, модуль группы отчетов «Аналитика». Все это можно испытать с подпиской «Стахановец: про». Лицензия доступна на три месяца, год или навсегда.
Плюсы «Стахановца»:
заточен под максимальную безопасность
есть коробочная версия
выдает подробные отчеты
помогает прогнозировать риски
анализирует поведение сотрудников по 30 параметрам
Минусы:
высокая стоимость: от 712р./3 мес. за пользователя
ограниченная поддержка баз данных — MS SQL Server, My SQL
устаревший интерфейс
нет бесплатной версии
Редко встретишь программу, которая заточена под безопасность также, как «Стахановец». Если у вашей компании много авторских разработок, большие базы данных клиентов или другая информация, которая требует особой бережливости — эта система надежно все защитит.
Сайт разработчика: clevercontrol.ru
Это облачная система для мониторинга и контроля работы сотрудников. От аналогов ее отличает более широкий перечень критериев, по которым она отслеживает деятельность за компьютером. Сообщения в электронной почте, в более чем 20 мессенджерах, сайты, соцсети, нажатие клавиш, контроль запуска приложений и принтера, фиксация использования съемного диска USB, HDD или SD на компьютере, скриншоты каждого активного окна — все это функционал CleverControl.
Программа также может делать записи с веб-камер и микрофонов. Все данные попадают в защищенный облачный сервер, так что руководитель может просматривать информацию из любой точки мира. В остальном от аналоговых продуктов особых отличий нет.
Возможности сервиса:
Концентрация на безопасности. Программа отслеживает все каналы коммуникации сотрудников, а также фиксирует большую часть взаимодействий с компьютером.
Оптимизация работы коллектива. Всю собранную информацию система преобразует в графики и отчеты, по которым легко определить, кто из подчиненных бесполезно проводит рабочее время.
Выявление потребности сотрудников в обучении. Программа позволяет контролировать использование интернета, показывает, какие сайты посещают сотрудники, что ищут. На основе истории поиска можно оценить, какие рабочие вопросы чаще всего возникают у подчиненных, и провести обучение по данной теме.
Отслеживание использования ресурсов. Часто сотрудники пользуются ресурсами офиса в личных целях, например, копируют и печатают личные документы. Но все бывает не так безобидно — сотрудники могут выводить конфиденциальную информацию компании, а это уже серьезный инцидент. Программа отслеживает все команды для принтера.
У программы нет привычных тарифов, стоимость зависит от срока, на который вы покупаете лицензию: три, шесть и 12 месяцев, а также желаемых дополнительных функций, к которым относятся запись экрана и разговоров. Все собранные данные и графики хранятся в облаке 365 дней, независимо от тарифа. Для всех, кто хочет познакомиться с программой ближе, есть бесплатная демо версия.
Плюсы CleverControl:
наблюдение за экранами в режиме реального времени
скрытый режим работы
предотвращает утечку информации
запись экрана, веб-камеры и звука
оптимизация работы
бесплатная демо-версия
Минусы:
подходит только для Windows и OS
подходит только для Windows и macOS
нет удаленной установки
нет мобильной версии
высокая цена: от 246 руб./мес. за человека
CleverControl помогает сконцентрироваться на информационной безопасности компании, а вот для контроля рабочего времени функционал здесь очень скудный, по сравнению с аналогами.
Сайт разработчика: lanagent.ru
Система позволяет выявлять и предотвращать утечки информации, вести учет рабочего времени и контролировать действия сотрудников за компьютерами. С помощью LanAgent руководители компаний могут отслеживать, насколько продуктивно сотрудники используют рабочее время, в скрытом режиме вести онлайн-наблюдение за персоналом, формировать отчеты за любой период. Такие возможности программы позволяют повысить эффективность использования рабочего времени.
Также LanAgent упрощает работу сотрудников службы информационной безопасности благодаря мониторингу подключений и отключений накопителей информации, контролю текстов, которые набираются на клавиатуре и копируются в буфер обмена, перехвату переписки.
Возможности сервиса:
Контроль включения и выключения ПК. Программа автоматически понимает, когда началась работа за компьютером.
Просмотр экранов мониторов в онлайн-режиме. Можно здесь и сейчас проверить, чем занимаются сотрудники.
Удаленный доступ к ПК. С помощью аккаунта администратора можно управлять компьютером сотрудника. Часто это нужно для настройки каких-либо программ или обучения.
Перехват переписки в мессенджерах. Обеспечит безопасность данных компании, а также покажет, как на самом деле сотрудник общается с клиентами и коллегами.
У программы есть несколько тарифов. У каждого из них действует 15-дневный пробный период. Минимальная стоимость подключения 590 рублей в месяц за одного пользователя. В этот тариф входит кейлоггер, подсчет времени, скриншоты, мониторинг документов и веб-страниц. Самое дорогое подключение обойдется в 2990 рублей за человека. Здесь есть все функции начального тарифа, а также возможность подключения нескольких рабочих мест, распределение прав доступа, полнотекстовый поисковик ключевых фраз.
Плюсы LanAgent:
несколько тарифов на выбор
скрытый режим
обеспечение безопасности данных
универсальность
Минусы:
реализация клиента в виде приложения, а не веб-интерфейса
продукт устарел
нет мобильной версии
высокая цена
Алгоритмы программы уже не так актуальны, как несколько лет назад, поэтому лучше обратиться к аналогам.
Сайт разработчика: sprutmonitor.ru
Система для контроля деятельности сотрудников и учета рабочего времени. Подходит для использования как в бизнес-среде, так и для задач родительского контроля. Инструмент отслеживает любую активность пользователя за компьютером: запуск программ и приложений, набор текста, переписку, печать документов, посещение сайтов, работу с файлами.
СпрутМонитор позволяет выстроить работу по своим правилам, в которые может входить блокировка сайтов, приложений, файлов, писем, USB-устройств.
Возможности программы:
Анализ рисков и система правил. В программе есть встроенный набор из нескольких десятков правил и возможность их кастомизации.
Контроль персонала. Система моментально оповещает о нарушениях. Самостоятельно можно ограничить доступ к устройствам, файлам, сайтам, программам, компьютерам. Информация о действиях сотрудника сохраняется.
Удаленное управление. Просмотр экранов сотрудников в режиме реального времени. Функция не требуется ввод ID, пароля, разрешения на стороне пользователя. Здесь также возможен мгновенный перехват управления.
Мониторинг мессенджеров и переписки в соцсетях. Программа фиксирует и индексирует содержимое сообщений в мессенджерах и соцсетях.
У СпрутМонитора нет тарифов, функционал зависит от того, какую версию вы выберете: демо, облачную или локальную. В первом случае максимально допустимо 15 сотрудников, данные хранятся 30 дней, есть доступ ко всем функциям, кроме кейлоггера, распознавания текста и речи. Облачная версия учитывает нажатие клавиш, включает в себя техподдержку, а данные может хранить 45/120 дней. У локального варианта ограничений нет, именно его использование самое выгодное: 91р/мес. за сотрудника.
Плюсы СпрутМонитор:
легкая установка
облачная и коробочная версии
кейлоггер
контроль файловых операций
удаленное управление
скрытый режим
бесплатная версия на 14 дней
Минусы:
нет версии для Linux
техподдержка и кейлоггер доступны не во всех версиях
устаревший интерфейс
обновления не выходят регулярно
СпрутМонитор подойдет компаниям, которые хотят контролировать работу сотрудников и обеспечить информационную безопасность компании на базовом уровне. Но со временем программа начнет устаревать, так как обновления выпускаются нерегулярно.
Сайт разработчика: activtrak.com
Программа помогает отследить активность сотрудников за компьютером и смартфоном. С ней доступен онлайн-просмотр устройства сотрудника, мониторинг времени и автоматическое составление отчетов. Система отличается тем, что интегрируется с различными популярными онлайн-сервисами: Xero, Zapier, Salesforce и другими.
С ActivTrak руководители могут ставить сотрудникам цели и задачи с конкретными дедлайнами и отслеживать процесс их выполнения. Выгрузка отчетов в удобные таблицы и система уведомлений помогут определить, кто из персонала тратит время впустую, а кто заслужил премию за свои старания.
Возможности сервиса:
Онлайн-мониторинг ПК сотрудников. Вы будете знать, что делает работник за компьютером в настоящий момент и не важно, находится он с вами в одном офисе или работает из другой страны.
Повышение продуктивности команды. Подробные таблицы и графики позволяют скорректировать активность персонала. Например, образцовые сотрудники могут курировать отстающих.
Блокировка нежелательных сайтов. Вместо того, чтобы ловить сотрудников на нарушениях, их сразу можно оградить от веб-страниц, на которых они теряют рабочее время.
Перехват нажатий клавиш. Кейлоггер и в этой программе помогает отслеживать текст, написанный сотрудником. Если задать ему ключевые слова, то он их выделит отдельно.
Выборочные скриншоты. Не всем компаниям нужен подробный визуальный отчет о работе каждого, особенно когда в штате много сотрудников. Программа делает скриншот каждый раз, когда меняется активность.
У программы есть три тарифных плана: бесплатный, продвинутый и премиум. Первый рассчитан на команду до трех человек, все собранные данные хранятся всего 30 дней. На тарифе доступны панель мониторинга активности, отчеты о производительности, использовании приложений и сайтов.
Продвинутый тариф вмещает от пяти человек до бесконечности, данные хранятся шесть месяцев. Пользователям этого тарифа доступна покупка дополнений. Например, интеграция с приложениями, экспорт данных.
Для премиума также не ограничено количество пользователей, а собранные данные хранятся 12 месяцев. На этом тарифе мониторинг производится по большему количеству критериев, можно настроить систему под свои запросы, а также получать рекомендации виртуального помощника.
Плюсы ActivTrak:
кроссплатформенность
настройка прав доступа
подсчет зарплаты
возможность интеграции с другими сервисами
есть бесплатная версия до 3 пользователей
Минусы:
нет многопользовательского режима
нет русскоязычной версии
не входит в реестр российского ПО
нет коробочной версии
высокая цена: от 10$ в месяц за пользователя
ActivTrak — программа мониторинга сотрудников для тех, кому нужен лаконичный интерфейс и только основные показатели работы персонала.
Сайт разработчика: ru.neospy.net
Это русскоязычный программный продукт с кейлоггером, функцией удаленного и родительского контроля, мониторингом сайтов и приложений. Система предусмотрена для бизнеса и использования в личных целях.
Возможности сервиса:
Диаграмма рабочего времени. В отчетах можно получить статистику по действиям сотрудников в виде диаграммы. Она наглядно демонстрирует, какие приложения работники используют чаще всего. Также статистику можно выгрузить для дальнейшего анализа. Вероятно, какие-то программы нужно добавить в черный список.
Перехват переписки в мессенджерах и запись разговоров в Skype. Автоматический перехват сообщений и звонков можно выбрать в отдельном пункте настроек. Отчеты по переписке и звонкам доступны в отдельной вкладке. Это позволяет находить каналы утечки информации.
Мониторинг принтеров. Инсайдеры могут распечатывать конфиденциальную информацию. Предотвратить это поможет контроль принтеров. В отчетах видны сами устройства и время их использования, копии распечатанных документов и имена сотрудников.
Просмотр рабочих столов и веб-камер через интернет. Если компьютер сейчас онлайн, к нему можно подключиться и следить за действиями сотрудников.
Отслеживание GPS-координат устройства. NeoSpy позволяет отслеживать геолокацию ПК или смартфона. Данные о местоположении устройства передаются в виде координат в текстовом формате. При необходимости можно посмотреть карту.
У программы есть несколько тарифов. Самый дешевый — Онлайн, стоимость подключения 680 рублей в месяц за одного пользователя. Сюда входит хранение скриншотов за последние два часа работы, хранение истории действий за последние трое суток, онлайн подключение и просмотр экрана. Самый дорогой тариф обойдется в 1490 рублей. В него входит хранение скриншотов за последние 10 суток работы, а также размер дополнительного места — 10 гб.
Плюсы NeoSpy:
контроль запускаемых программ
несколько тарифов на выбор
черные и белые списки для сайтов
снимки с веб-камеры
кейлоггер и скриншоты
Минусы:
недолгосрочное хранение скриншотов
небольшой функционал
высокая цена
Программа включает в себя базовые функции по мониторингу работы за компьютером, но из-за ограниченного функционала больше подойдет для домашнего использования.
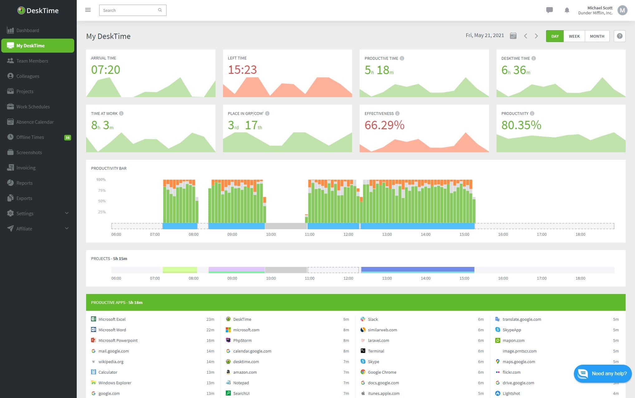
Сайт разработчика: desktime.com
Облачная система, которая помогает мониторить работу сотрудников, выявлять слабые и сильные места в команде. В программе есть режим личного времени — когда система не записывает и не анализирует работу за компьютером. В целом программа обладает тем же функционалом, что и у аналогов.
DeskTime Pro помогает мониторить активность сотрудников, выявлять переработки, непродуктивное время. Исполнение проектов можно просматривать в реальном времени, отслеживать статус исполнения задач и с помощью скриншотов проследить, чем занимается сотрудник за своим ПК.
Возможности сервиса:
Pomodoro-трекер. Это особая система распределения рабочего времени, согласно которой человек должен 25 минут активно работать, а 5 минут отдыхать. И так четыре круга, а после — большой перерыв в 30 минут. DeskTime Pro самостоятельно может отслеживать эти интервалы и не записывать сотрудника в бездельники, когда он на передышке.
Универсальность. DeskTime выступает универсальной платформой для ведения проектов как малого, так и крупного бизнеса. Программа снимает ряд рутинных задач с начальства и HR-менеджера.
Управление гибридным офисом. Если в компании часть людей работает в офисе, а часть — удаленно, для DeskTime это не проблема. Через платформу можно назначать смены, контролировать отсутствие, следить за удаленными сотрудниками.
Отслеживание работы над отдельными проектами. Программа может синхронизироваться с трекерами задач и подгружать их в систему. В одном месте сразу будут собраны поручения, время, которое уходит на их выполнение и исполнитель.
Работа на разных устройствах. Программу можно установить на компьютер, смартфон, а также использовать веб-трекер времени — он открывается в отдельной вкладке браузера.
Есть четыре варианта использования программы. Первый — бесплатная версия, она рассчитана на одного человека, открывает доступ к мобильному приложению, позволяет отслеживать сайты и программы, а также фиксировать время активности.
Второй тариф — Pro. Он позволяет интегрировать других пользователей, отслеживать время проекта, простоя и рассчитывать производительность. Еще больше функций открывает доступ Premium. Программа делает автоматические скриншоты, составляет календарь отпусков, график смен, интегрируется с другими программами, позволяет блокировать сайты. Самый дорогой тариф — Enterprise. Он включает в себя VIP-поддержку, настройку под нужды компании и все функции без ограничений. У всех платных тарифов есть пробный период — 14 дней.
Плюсы DeskTime Pro:
есть облачная и коробочная версии
помогает отслеживать проекты
есть мобильное приложение
рассчитывает зарплату
подходит для любого бизнеса
есть несколько тарифов
Минусы:
нет русскоязычной версии
высокая цена: минимум 7$/мес. за пользователя
Эта программа рассчитана на четкий подсчет времени в мельчайших деталях. Если для вас не важна информационная безопасность, а куда более значим подсчеты минут — эта система вам подойдет.
Сайт разработчика: mipko.ru
Программа для мониторинга локальных и удаленных сотрудников. Mipko помогает усилить дисциплину и исполнительность подчиненных, а также обеспечить защиту корпоративных данных.
Система отслеживает все, что происходит в компьютере и рядом с ним. За внешней обстановкой она следит с помощью веб-камеры, а внутренние процессы контролирует вплоть до изменений в буфере обмена. Mipko показывает, чем заняты сотрудники на работе и что они делают за компьютером.
Возможности сервиса:
Снимки с веб-камеры. Если у сотрудника есть веб-камера на компьютере, ее тоже можно подключить к мониторингу. Система по таймеру будет делать фото сотрудника и сохранять их.
Перехват переписок. Общение в соцсетях, чатах и мессенджерах в рабочее время теперь тоже может быть под контролем. Это помогает предотвратить утечку данных и отслеживать, как сотрудники общаются с клиентами и между собой.
Контроль буфера обмена. Буфер обмена — промежуточное хранилище для данных. Например, в нем «лежит» текст, когда мы его копируем с какой-то страницы. Система отслеживает даже такие нюансы.
Мониторинг действий с файлами и документами. Программа перехватывает все, что происходит в «Проводнике» Windows.
Mipko делится на три вида. Первый — Mipko Personal Monitor, система для домашнего пользования. Она доступна для Windows и Mac OS, минимум можно подключить одного пользователя. Второй вид — Mipko Employee Monitor для локальных офисных сетей. Здесь разрешено подключать от 10 компьютеров, но работает тариф только на операционной системе Windows. И еще один вариант использования — Mipko Terminal Monitor. Это продукт для терминальных серверов, он тоже доступен только для Windows. Также у программы есть пробная корпоративная версия на семь дней.
Плюсы Mipko:
входит в единый реестр российского ПО
невидимый режим работы
простота установки и настройки
есть пробная версия
предотвращение утечек данных
Минусы:
нет мобильного приложения
нет облачной версии
доступен не для всех операционных систем
нет помесячной оплаты
Mipko подойдет для работы тех компаний, где информационная безопасность в приоритете. Она надежно защитит данные, а в случае инцидентов — поможет найти виновных.
Сайт разработчика: disciplina.ru
Позиционирует себя как онлайн-сервис для руководителей. Программа помогает отслеживать активность сотрудников, фиксирует сайты и программы, которыми пользуется персонал, считает часы работы, простоя и сверхурочные.
Disciplina оправдывает свое название — она показывает отчеты о работе не только начальству, но и автоматически рассылает каждому сотруднику. Каждый может оценить свою продуктивность, увидеть программу в действии. Также она помогает фокусироваться на рабочих задачах благодаря режиму «Полная концентрация».
Возможности сервиса:
Настройка под себя. У всех компаний подход к бизнесу, графики, да и сама деятельность отличаются. Поэтому изначально заданные категории активности могут не подходить. Их можно настроить под себя, дать каждой оценку: полезная, нейтральная, бесполезная, и тогда вы получите четкую структуру рабочего дня.
Улучшение самодисциплины. Программа каждому сотруднику рассылает отчет о проделанной работе. Поэтому они могут увидеть и оценить, сколько времени ушло на бесполезные дела, какие моменты рабочего дня зафиксировала программа и убедятся, что под вашим надзором все до мельчайших деталей.
Оптимизация рабочих процессов. Анализ деятельности сотрудников позволяет найти пробелы в работе, выявить места, которые нужно доработать, каким сотрудникам следует пройти обучение, а кого проще вообще уволить.
Фокусировка на работе. У программы есть функция «Полная концентрация», которая временно блокирует развлекательные сайты и программы, помогает сфокусироваться на задаче.
Тарифов у сервиса нет, стоимость подписки: 400 р./мес. за пользователя с использованием всех функций. Также есть бесплатный пробный период, программу можно тестировать 14 дней.
Плюсы Disciplina:
детальный анализ продуктивности
помогает отслеживать работу фрилансеров
кейлоггер
режим для полной концентрации
скриншоты и запись экрана
Минусы:
высокая стоимость: от 400 р./мес.
нет инструментов для обеспечения информационной безопасности
не подходит крупным бизнесам
Программа не сильно выделяется среди аналогов. У нее узкий функционал, есть только минимальный набор инструментов. Она больше подойдет для самоконтроля, чем для наблюдения за штатом работников.
Сайт разработчика: teramind.co
Решение, которое объединяет в себе функционал решений класса UAM, UBA и DLP и предназначено для мониторинга сотрудников, предупреждения утечки данных и обнаружения инсайдерских атак.
Решения класса UAM используются для отслеживания действий пользователя на компьютере, в корпоративной сети и на ИТ-ресурсах компании, позволяют оценивать производительность сотрудников и время работы удаленного персонала. Решения класса UBA анализируют данные, выстраивают шаблоны нормального поведения пользователей, определяют отклонения от стандартного поведения и оценивают потенциальный риск такого отклонения. Решения класса DLP предназначены для отслеживания действий над ценными данными компании, ценная информация распознается при помощи ключевых слов, выражений или цифровых отпечатков.
Возможности сервиса:
Мониторинг производительности. Отслеживание работы команд, отделов, департаментов и отдельных сотрудников происходит благодаря алгоритмам, которые учитывают деятельность сотрудников, анализ времени нахождения в социальных сетях, посещение веб-страниц, работу в приложениях.
Мониторинг действий пользователя. Программа отслеживает активность пользователя и контролирует их соответствие политике безопасности.
Анализ поведения пользователя и предупреждение инсайдерских угроз. Выявление аномального поведения пользователя и обнаружение потенциальных угроз в реальном времени. Использование встроенных или настройка собственных уведомлений и правил автоматического реагирования (блокирование сеанса, выключение компьютера и т.д.). Аудио- и видеозапись всех действий пользователя.
Предупреждение утечки данных. Отслеживание перемещений файлов, мониторинг действий с важными документами. Контроль буфера обмена. Обнаружение и классификация конфиденциальной информации в соответствии со встроенными шаблонами. Анализ контента (OCR) в реальном времени, обнаружение конфиденциальной информации в изображениях, приложениях и даже в видео файлах.
Расследование инцидентов и контроль соответствия требованиям регуляторов. Анализ действий сотрудников, аудио- и видеозаписей в любое время. Фиксация случаев нарушения сотрудником правил и политик безопасности, а также требований регулятора.
У программы есть несколько версий: Starter, UAM, DLP, Enterprise. Они различаются функциями, которые доступны каждому из тарифов. В самом дешевом варианте нет кейлоггера, анализа электронной почты, отслеживания принтера, а также всех функций, связанных с предотвращением потери данных. Самое дорогое подключение обойдется в 25$. В него входят все категории функционала: мониторинг активности сотрудников, предотвращение утечки данных, аналитика поведения, индивидуальная настройка, аудит инцидентов. У каждого тарифа есть бесплатная пробная версия.
Плюсы Teramind:
несколько тарифов
пробная версия
поддержка независимо от тарифа
дистанционное управление
выход обновлений
мгновенные оповещения
кейлоггер
есть облачная и коробочная версии
Минусы:
нет русскоязычной версии
высокая цена: от 10$/мес. за одного пользователя
Teramind — это многопрофильная программа, которая с помощью нескольких алгоритмов одновременно и защищает данные, и мониторит работу персонала. Если вам нужно закрыть сразу эти две потребности, и у вас нет проблем с английским, тогда стоит доверить программе сбор данных.
Сайт разработчика: vericlock.com
Подходит для компаний любого размера и масштаба, которым необходим инструмент организации бригад и подрядчиков. От аналоговых систем отличается тем, что это мобильное приложение, которое заточено только на отслеживание перемещения персонала, мониторинг мобильных устройств.
Возможности сервиса:
Замена бумажных табелей. Система позволяет отслеживать хронометраж деятельности сотрудников даже тогда, когда нет доступа к мобильным данным.
Расчет зарплат. В компаниях с почасовой оплатой функционал VeriClock особенно пригодится. Он подсчитывает, сколько времени сотрудник потратил на задачу. Систему можно подключить к бухгалтерскому программному обеспечению.
Постоянная доступность. Все собранные данные хранятся в облаке, поэтому их можно просмотреть в любое время и с любого устройства.
Экономия. Точные данные о времени работы компании помогают объективно оценить труд подчиненных и скорректировать их зарплаты. Пользователи VeriClock таким образом уже сэкономили 3-6% на выплатах.
У системы есть единый тариф, в который входят сразу все функции. Есть 30-дневная пробная версия.
Плюсы VeriClock:
отслеживание мобильного устройства
интеграция с онлайн-бухгалтерией
бесплатная техподдержка
интеграция с другими программами
GPS-трекер
электронная подпись
Минусы:
нет русскоязычной версии
нет тарифов
высокая цена: от 5$/мес. за пользователя
узкая специализация
устаревшие обновления
Программа окажется полезной тем, кто работает с выездными бригадами, подрядчиками и должен контролировать всех на расстоянии.
Сайт разработчика: timetta.com
Удобное решение для учета времени, контроля проектов и управления ресурсами
Позволяет сделать бизнес более управляемым, прозрачным и гибким. Пользователь получит повышенную утилизацию ресурсов, улучшенные показатели проектов, точный учет рабочего времени, отсутствие утечек выручки.
Возможности сервиса:
Учет рабочего времени и таймшиты. Управление себестоимостью проектов, отслеживание отсутствий, оценка эффективности сотрудников.
Управление эффективностью проектов. Бюджетирование проектов, планирование и учет затрат, построение P&L отчетов и прогнозирование.
Управление ресурсами. Планирование проектов в ролях, подбор и бронирование ресурсов, контроль и прогнозирование утилизации.
Клиентский биллинг. Отслеживание оплачиваемых работ и затрат, управление тарифами, выставление счетов и контроль оплаты.
У программы есть несколько версий: Стартовая, Базовая, Стандартная и Расширенная. В самую дешевую входят таймшоты, аналитика, учет работы с клиентами и проектами, базовая поддержка. При покупке годовой лицензии месяц обойдется в 298р., а если оплатить один месяц, то стоимость составит 350р. Все версии программы рассчитаны до 15 пользователей.
Плюсы Timetta:
кроссплатформенность
импортонезависимость
техническая поддержка
несколько тарифов
Минусы:
высокая цена: 298 р./мес. за пользователя
ограниченное количество пользователей
Это камерный сервис с базовым набором функций. Он не подойдет крупным компаниям, а маленькие навряд ли найдут в работе с ним почву для роста и развития.
Сайт разработчика: visier.com
Visier помогает принимать важные кадровые решения, чтобы пережить трудные времена и восстановить силы. Это удобный инструмент для работы HR-отдела, который позволяет не растерять таланты, объективно оценивать деятельность сотрудников и выстраивать стратегии работы.
Возможности программы:
Понимание организационных изменений в режиме реального времени. Управляйте изменениями в своей организации на основе точной информации о начале, уходе и развитии вашей рабочей силы. Создайте HR-организацию, которая готова поддерживать сегодняшнюю рабочую силу.
Принимайте лучшие решения для бизнеса и сотрудников.То, что когда-то было догадками и интуицией, теперь основано на данных. Получите ответы и предоставьте их HR, руководителям и менеджерам, чтобы они могли принимать более обоснованные решения.
Поймите, как вы близки к идеальным показателям. Число — это просто число без контекста. Вот почему Visier предоставляет контрольные показатели, основанные на данных более 15 миллионов сотрудников. Сравните результаты разнообразия и интеграции, текучесть кадров, соотношение менеджеров и многое другое, чтобы понять, чем вы отличаетесь от своих коллег.
Удержание достойных сотрудников. Метрики помогают определить лидеров среди работников, которые заслужили премию или другой вознаграждение. Такое внимание со стороны начальства покажет, что успехи сотрудников.
Информации о тарифах нет в публичном доступе, у программы есть демо-версия, которую можно получить по запросу.
Плюсы Visier:
постоянные обновления
удобный интерфейс
оценка работы сотрудников на основе 15 млн записей
упрощает аналитику персонала
позволяет выявить проблемы в работе персонала
техподдержка
Минусы:
узкая специализация
полезен только для HR-отдела
нет русскоязычной версии
Программа позволяет изучить, как человеческий фактор влияет на результаты компании, кто из сотрудников является проблемным звеном, как активность работников отражается на прибыли.
Сайт разработчика: staffcounter.net
Современное решение для руководителей любого звена. Позволяет контролировать учет рабочего времени персонала. Полностью автоматизированная система, благодаря которой вы можете не только наблюдать за деятельностью ваших сотрудников за компьютером, но и измерять их продуктивность.
Возможности программы:
Контроль исполнения задач. Функционал программы позволяет мониторить работу персонала и отслеживать дедлайны.
Объективная оценка каждого сотрудника. Теперь вы будете видеть только объективные показатели, по которым легко понять, кто тратит рабочее время продуктивно.
Оптимизация для достижения реальных результатов. В этом помогут графики, которые программа составляет на основе собранных данных.
Контроль новых и удаленных сотрудников.Программа позволяет новичкам быстрее адаптироваться к работе, так как вы сразу видите, какие ошибки они допускают на начальных этапах. Удаленные сотрудники тоже теперь под контролем, ведь вы в любое время можете проследить, чем они занимаются.
Спокойное пребывание в командировках. Часто во время отъезда начальства сотрудники расслабляются, а показатели падают. Вы сможете отслеживать деятельность персонала благодаря облачному хранилищу, доступ к которому открыт из любой точки мира.
У программы есть три тарифа. Базовый рассчитан на персональное пользование, не ограничен по времени и ничего не стоит. Также в рамках этого тарифа первые 15 дней будут доступны все функции стандартного пакета. Стандартный тариф настроен на учет рабочего времени и измерение продуктивности продуктивности. Пакет для профессионалов содержит инструменты, которые помогают провести анализ эффективности сотрудников, отслеживать информационную безопасность.
Плюсы StaffCounter:
бесплатный тариф
учет рабочего времени
скрытый режим
коробочная и облачная версии
кейлоггер
мониторинг смартфонов
Минусы:
устаревший интерфейс
отсутствие обновлений
У программы хороший потенциал в сфере мониторинга корпоративных смартфонов, но неактуальный интерфейс и относительно небольшое количество возможностей делают ее аутсайдером среди программ-аналогов.
Сайт разработчика: monitask.com/ru/
С помощью этой программы сотрудники и фрилансеры могут вручную запускать учет рабочего времени. Программа также будет делать скриншоты случайным образом или с установленным интервалом, чтобы фиксировать то, что происходит на экране. Все данные, которые собирает программа, доступны в онлайн-режиме.
Возможности программы:
Защита. Monitask шифрует любые данные во время передачи.
Настраиваемые показатели метрик. Вы выбираете, что программа будет отслеживать.
Никакой записи нажатий клавиш и конфиденциальных данных. Монитаск фиксирует только количество нажатий клавиш и перемещений мыши.
Прозрачность. Monitask запускается вручную, поэтому каждый сам решает, когда пора начать отслеживать время.
У программы есть бесплатный 10-дневный период и три тарифа. Pro включает в себя основные функции отслеживания времени и производительности сотрудников. Business — это более гибкие функции для отслеживания продуктивности сотрудников. Enterprise — универсальное решение с гибкой настройкой плана для крупных предприятий. Во все тарифы входит отслеживание времени, мониторинг активности, скриншоты, управление задачами, командная аналитика.
Плюсы Monitask:
увеличивает производительность
упрощает составление отчетов
скриншоты
мониторинг в режиме реального времени
Минусы:
нет скрытого режима
нет кейлоггера
высокая цена: от 499 р./мес. за пользователя
Это простое в использовании программное обеспечение для отслеживания времени. Процесс мониторинга полностью прозрачен для персонала, они сами контролируют, когда начинается мониторинг, и когда он останавливается. Но в этом может быть и проблема, ведь многие компании специально выбирают программы со скрытым режимом, потому что коллектив часто пытается обмануть подобные системы.
Сайт разработчика: tmetric.com
Сервис учета рабочего времени. Подойдет для фрилансеров и малых команд, которые ищут простое решение для управления временем и задачами при работе с удаленными клиентами.
Основные возможности TMetric:
Отображение рабочего дня в виде удобного таймлайна. Наглядно предоставляет результат деятельности сотрудников.
Редактирование задач и рабочего времени. В случае ошибки позволяет скорректировать итоговые показатели.
Быстрое переключение между задачами. Многозадачность помогает работать сразу над несколькими проектами и отслеживать время по каждому из них.
Детальные отчеты о рабочем времени затраченным на проекты, задачи, клиентов..
Автоматический подсчет зарплаты за отработанные часы.
Доступно 3 ценовых плана. Бесплатный план ограничен 5 пользователями на учетную запись. Профессиональный — 4 доллара США за пользователя в месяц, если оплата на год вперед, или 5 долларов США, если помесячная. Бизнес — 6 долларов США за пользователя в месяц при ежегодной оплате, или 7 долларов США при ежемесячной. У тарифов также есть бесплатный пробный период.
Плюсы TMetric:
интеграция с системами управления
мониторинг мобильных устройств
кроссплатформенный
помогает в подсчете ЗП
неограниченное число пользователей
есть пробный период
Минусы:
высокая стоимость: от 5 $/мес. за пользователя
нет своевременных обновлений, сервис подвисает
Программа помогает фиксировать время, потраченное на задачи, но из-за узкого функционала больше подходит фрилансерам, чтобы предоставлять отчеты заказчику. Для мониторинга целой компании есть наиболее перспективные программы-аналоги.
| Общие сведения | ИНСАЙДЕР | StaffCop | Kickidler | Crocotime | Стахановец | Time Doctor | Bitcop | ActivTrak | Hubstaff | DeskTime Pro | CleverControl | Mipko | Disciplina | Yaware | LanAgent | NeoSpy | SecureTower | СпрутМонитор | Solar Dozor | Teramind | VeriClock | Timetta | Visier | StaffCounter | Tmetric | Monitask |
|---|---|---|---|---|---|---|---|---|---|---|---|---|---|---|---|---|---|---|---|---|---|---|---|---|---|---|
| Цена (мес. / чел.) | от 79 ₽ / чел | от 279 ₽ / чел | от 110 ₽ / чел | 250 ₽ / мес. за сотрудника | от 215 ₽ / чел | 688,7 ₽ / чел | 119 ₽ / чел | 495 ₽ / чел | 95 ₽ / чел | 496 ₽ / чел | 246 ₽ / чел | 1600 ₽ / чел | 400 ₽ / чел | 240 ₽ / чел | 79,9 ₽ / чел единоразово | 590 ₽ / чел | 70 000 лицензия | 291 или 150 ₽ / чел | от 600 000 ₽ на 300 сотрудников | 824 ₽ / чел | 10$ чел / мес | от 298 ₽ / чел | не раскрывается | 68,67 ₽ / чел | 275 ₽ / чел | 206 ₽ / чел |
| Бесплатный пробный период / демоверсия | Да, 14 дней *Опционально, может быть продлен | 30 дней на все пк | 14 дней | 14 дней | 30 дней | 14 дней | 14 дней | 14 дней | 14 дней | 14 дней | нет | 30 дней | 14 дней | 14 дней | 15 дней | нет | 30 дней | 14 дней | 3 недели условно | 14 дней | 14 дней | 14 дней | 15 дней | 30 дней | 10 дней | |
| Облачная версия | Да on-premise | |||||||||||||||||||||||||
| Коробочная версия | ||||||||||||||||||||||||||
| Интеграция с внешними системами | ||||||||||||||||||||||||||
| Возможность индивидуальных доработок | нет | |||||||||||||||||||||||||
| Страна разработчика | Россия | Россия | Россия | Россия | Россия | США | Россия | США | США | США | Россия | Россия | Россия | Украина | Россия | Россия | Россия | Россия | Россия | USA | USA | Россия | Канада | Молдова | Чехия | США |
| Веб-сайт | инсайдер.рф | staffcop.ru | kickidler.com | crocotime.com | stakhanovets.ru | timedoctor.com/ru | bitcop.ru | activtrak.com | hubstaff.com | desktime.com | clevercontrol.ru | mipko.ru | disciplina.ru | yaware.ru | lanagent.ru | ru.neospy.net | falcongaze.com/ru/ | sprutmonitor.ru | rt-solar.ru | teramind.co | vericlock.com | timetta.com | visier.com | staffcounter.net | tmetric.com | monitask.com/ru |
| Техническая поддержка | - | Нет на территории РФ | ||||||||||||||||||||||||
| Услуги (Внедрение системы, обучение инженеров) | Да, бесплатно | Да, бесплатно | - | нет | ||||||||||||||||||||||
| Сроки внедрения | 1-3 дня | - | - | - | - | - | - | - | - | - | - | - | - | - | - | - | - | - | - | - | - | - | - | - | - | - |
| Интерфейс (язык) | Русский | Русский | Английский, Испанский, Португальский, Ρусский, Турецкий, Армянский, Китайский | Русский, Английский | Русский, Английский | Русский, Английский | Русский, Английский | Английский | Русский | Английский | Английский, Русский | Русский | Русский | Русский, Английский, Французский, Украинский | Русский | Русский, Английский | Русский | Русский | Русский | Английский | Английский | Русский, Английский | Английский | Русский, Английский, Немецкий, Итальянский, Румынский | Русский, Английский | Русский, Английский |
| Наш обзор | Обзор ИНСАЙДЕР | Обзор StaffCop | Обзор Kickidler | Обзор CrocoTime | Обзор Стахановец | Обзор TimeDoctor | Обзор Bitcop | Обзор ActivTrak | Обзор Hubstaff | Обзор DeskTime | Обзор CleverControl | Обзор Mipko | Обзор Disciplina | Обзор Yaware | Обзор LanAgent | Обзор NeoSpy | Обзор SecureTower | Обзор SprutMonitor | Обзор Solar Dozor | Обзор Teramind | Обзор VeriClock | Обзор Timetta | Обзор Visier | Обзор StaffCounter | Обзор TMetric | Обзор Monitask |
| Наличие в реестре отечественного ПО | ||||||||||||||||||||||||||
| Клиент | Windows, Linux | Windows, Linux, Mac | Windows, Linux, Mac | Windows, Linux, Mac | Windows, Mac, Lin: Ubuntu, Astra | Windows, Linux, Mac | Windows, Linux, Mac | Android, Windows, Linux, Mac | iOS, Windows, Linux | Android, Windows, Linux, Mac | Windows, Mac | Windows, Mac | Mac, Windows | Mac, Windows, Linux | Windows | Android, Windows | Windows | Windows | Windows | Cloud, SaaS, Web, Mac, Windows, Android | Android, IOS | Cloud, SaaS, We, Android, iOS | Windows, MAC OS X, Android OS, Linux | Cloud, SaaS, Web, Mac, Windows, Android, iOS | Cloud, SaaS, Web, Mac, Windows | |
| Массовая установка | ||||||||||||||||||||||||||
| Скачать ДЕМО | Попробовать бесплатно | staffcop.ru | kickidler.com | crocotime.com | stakhanovets.ru | timedoctor.com/ru | bitcop.ru | activtrak.com | hubstaff.com | desktime.com | clevercontrol.ru | mipko.ru | disciplina.ru | yaware.ru | lanagent.ru | ru.neospy.net | falcongaze.com/ru/ | sprutmonitor.ru | rt-solar.ru | teramind.co | vericlock.com | timetta.com | visier.com | staffcounter.net | tmetric.com | monitask.com/ru |
| Возможности | ИНСАЙДЕР | StaffCop | Kickidler | Crocotime | Стахановец | Time Doctor | Bitcop | ActivTrak | Hubstaff | DeskTime Pro | CleverControl | Mipko | Disciplina | Yaware | LanAgent | NeoSpy | SecureTower | СпрутМонитор | Solar Dozor | Teramind | VeriClock | Timetta | Visier | StaffCounter | Tmetric | Monitask |
|---|---|---|---|---|---|---|---|---|---|---|---|---|---|---|---|---|---|---|---|---|---|---|---|---|---|---|
| Цена (мес. / чел.) | от 79 ₽ / чел | от 279 ₽ / чел | от 110 ₽ / чел | 250 ₽ мес. / чел. | от 215 ₽ / чел | 688,7 ₽ / чел | 119 ₽ / чел | 495 ₽ / чел | 95 ₽ / чел | 496 ₽ / чел | 246 ₽ / чел | 1600 ₽ / чел | 400 ₽ / чел | 240 ₽ / чел | 79,9 ₽ / чел единоразово | 590 ₽ / чел | 70 000 лицензия | 291 или 150 ₽ / чел | от 600 000 ₽ на 300 сотрудников | 824 ₽ / чел | 10 $ per user / mounth | от 298 ₽ / чел | не раскрываются | 68,67 ₽ / чел | 275 ₽ / чел | 206 ₽ / чел |
| Мониторинг мобильных устройств | На данный момент это направление приостановлено. Стабильно работает мониторинг на android 8 и ниже | |||||||||||||||||||||||||
| Интеграция с внешними системами | Нет С календарем Outlook | |||||||||||||||||||||||||
| Кейлоггер | ||||||||||||||||||||||||||
| Отчет по каждому сотруднику | ||||||||||||||||||||||||||
| Учет рабочего времени | ||||||||||||||||||||||||||
| Мониторинг приложений | ||||||||||||||||||||||||||
| Мониторинг вебсайтов | ||||||||||||||||||||||||||
| Мониторинг поисковых запросов | ||||||||||||||||||||||||||
| Снятие скриншотов | ||||||||||||||||||||||||||
| Уведомления и отчеты | ||||||||||||||||||||||||||
| Встроенный классификатор сайтов и приложений | ||||||||||||||||||||||||||
| Расписание | ||||||||||||||||||||||||||
| Анализ продуктивности | ||||||||||||||||||||||||||
| Видеозапись активности | В разработке | |||||||||||||||||||||||||
| Онлайн-мониторинг активности | ||||||||||||||||||||||||||
| Мониторинг Email | ||||||||||||||||||||||||||
| Мониторинг бездействия | ||||||||||||||||||||||||||
| История действий за ПК | ||||||||||||||||||||||||||
| Удаленное управление | В разработке | |||||||||||||||||||||||||
| Скачать ДЕМО | Попробовать бесплатно | staffcop.ru | kickidler.com | crocotime.com | stakhanovets.ru | timedoctor.com/ru | bitcop.ru | activtrak.com | hubstaff.com | desktime.com | clevercontrol.ru | mipko.ru | disciplina.ru | yaware.ru | lanagent.ru | ru.neospy.net | falcongaze.com/ru/ | sprutmonitor.ru | rt-solar.ru | teramind.co | vericlock.com | timetta.com | visier.com | staffcounter.net | tmetric.com | monitask.com/ru |
Приложения для для учета рабочего времени и мониторинга деятельности сотрудников включают в себя и обеспечение информационной безопасности, и контроль деятельности персонала. Поэтому перед выбором программы важно расставить приоритеты и решить, что из этих пунктов важнее, или вы хотите учесть оба критерия.
Также важно понимать, к какому результату вы хотите прийти благодаря использованию системы. Это может быть повышение эффективности работы персонала, улучшение дисциплины или поиск решений для оптимизации работы. В дальнейшем набор подобных критериев упростит процедуру отбора системы, сэкономит средства и убережет вас от ошибок.
По мнению редакции, одна из наиболее подходящих программ для мониторинга — ИНСАЙДЕР. Он включает в себя объемный функционал по наблюдению и учету рабочего времени. У ИНСАЙДЕРА есть скрытый режим, он может вести трекинг мобильных устройств, оповещает при запуске нежелательного ПО и сайтов.
Современный и понятный интерфейс, оперативная техническая поддержка, бесплатная настройка упрощают внедрение программы в рабочую систему. Доступная цена, бесплатная версия, опциональность выделяют ИНСАЙДЕРА среди конкурентов.
*Статья содержит субъективное мнение и составлена на основе информации из открытых источников.
Подпишитесь на нас в Telegram
Получайте свежие статьи об интернет-маркетинге и актуальные новости о наших готовых решениях
На сайте используется технология cookie, сервис web-аналитики Яндекс. Метрика, собираются пользовательские данные. Оставаясь на сайте, вы подтверждаете, что ознакомлены и согласны с условиями их сбора и использования. Если вы не хотите, чтобы ваши данные обрабатывались, покиньте сайт.